Happy New Year 2024 and best wishes from Zozio’s team !

In 2023, Orange Business became Zozio’s partner

Ask for a demo

Happy New Year 2024 and best wishes from Zozio’s team !

Ask for a demo
Solutions

IoT Hub Platform

Manage and set your IoT independently

You may have noticed by reading our page Discover ROBIN that our solution is built on a no-code digital platform, ROBIN and hardware such as IoT sensors and connected devices which can be easily deployed within your factory, thanks to our operational team and our partners and tech suppliers.

But this is not all.

To facilitate the IoT and connected devices’ monitoring, we built an IoT Hub Platform for your convenience.

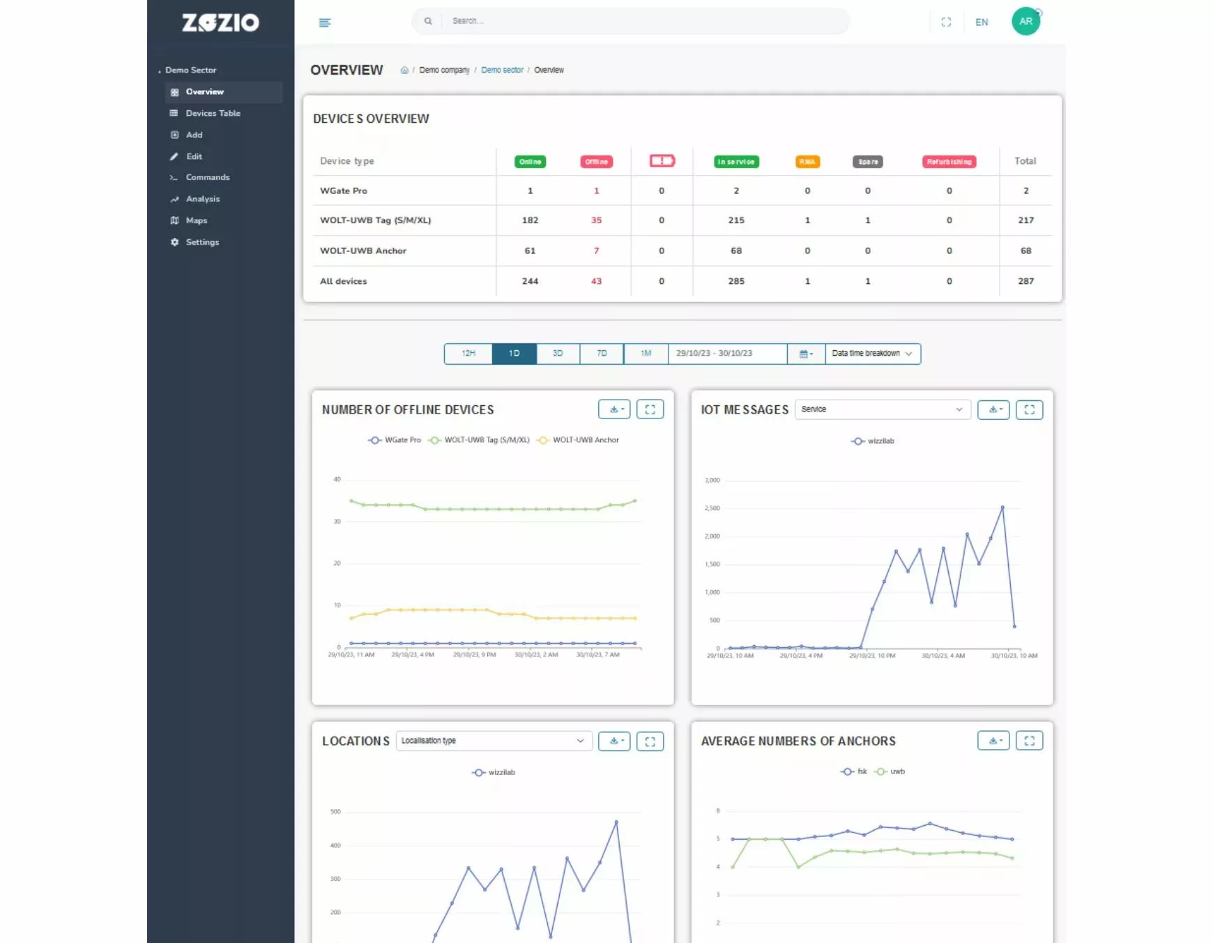
IoT Hub Platform is a software dedicated to guide you through your industrial sensors’ fleet and geolocation tags’ monitoring deployed within your plant.

This monitoring software helps you to redefine precise rules, adapted to your uses cases and to benefit from a better flexibility in your processes.

And you have two options:

  • Let us do the setup for you
  • Set up your own automatic rules.

IoT Hub Platform benefices:

IoT Hub Platform is our connected devices monitoring hub dedicated to production manufacturers who relies on IoT performances.
Ask a demo
  • 01 Multi-tech providers

    The IoT references proposed by our technology partners are integrated to our platform for optimum project management and traceability.
  • 02 Ergonomy

    We guarantee to our customers a full autonomy after only two training hours guided with a project manager.
  • 03 Fully operational

    Our teams manage your IoT fleet, your connected devices and sensors' maintenance and replace it.
  • 04 Scalable

    Your integration is multi-site and new IoTs are added to the overall scheme as your needs evolve.

What to do with the IoT Hub Platform?

IoT Control

You can activate your IoT, configurate your settings and send instructions to each individual devices or by bunch.

Ask for a case study

Zones and maps

The IoT Hub Platform involves a mapping engine for a unified site map management, the ability to configure remarkable zones, an IoT coverage and commissioning analysis tool to support deployment (see also our Services page) and coverage-on-demand, i.e. the management of multi-technology and multi-site coverage extensions (LoRa, 4G, 5G…).

Ask for a demo

Focus on zoning management features

  • Generate with us your plant digital twin, map your assets (containers, IBC, tote containers, iron tanks) and follow-up your production work-in-progress in real time (indoor and outdoor thanks to our geolocation technologies),
  • Generate and configurate specific zones on your maps,
  • Position your IoT anchors on your maps,
  • Create delimitated zones (geofencing) with inherent rules to each situations.

IoT Engine

Collect data from external IoT systems and ask them to receive or transmit information,

Collect external location data from wide area network (WAN) systems: A-GPS, Cell-ID, TDOA, GPS,

Learn more

Collect indoor location data from IoT Edge systems (UWB, TWR),

Collect and integrate message flows from devices into the process,

Trigger the updating of delimited zones via geofencing,

Execute routines to keep sensors “awake” and alerts fully functional (connectivity, battery, messages),

Execute requests from devices in place.

A universal API

The IoT Hub Platform is a universal API which simplifies IoT monitoring thanks to various ergonomic features:

  • Top-down commands: Pick-to-light, pick-to-buzz, data update,
  • Over-the-air configuration: change settings remotely with a single click,
  • Engine alerts: preventive alerts on battery levels, date of last message,
  • Accessibility: secure provision in MQTTS or API REST format.

A secured IoT hub

Our field experience, shared with our customers with whom we have a long-term business relationship has enabled us to develop a solution which is compatible with the majority of security standards required in the industrial sector.

So that the issue of collecting, processing and exploiting your sensitive production-related data isn’t going to be one when you entrust us with the management of your industrial performance.

Our requirements:

    • Encryption and decryption of IoT data is managed end-to-end for each supplier reference integrated into the IoT Hub platform.
    • User rights management: the IoT Hub enables you to manage several levels of administration rights, and to set up your site rights, for personalized, expert control,
    • Data storage and destruction: we have integrated an automated data management process;
    • Overview of exchanged data: with the IoT Hub, our customers have access to a global view and history of exchanges between all equipment.
    • Data intermediation: incoming datas are filtered and cleaned,
    • Unified message reception: you benefit from a centralized log and history of IoT messages,
    • Location Engine / Trilateration: the IoT Hub features a global, multi-vendor and multi-technology geolocation engine,
    • Location Engine / Geotagging: it also includes a multi-vendor, multi-technology proximity detection engine.

Questions and Answers

  • 01 Can I customize my own platform?

    For now, it is not yet possible to create your own environment by yourself on our platform ROBIN. Our sales team will provide you a custom environment.

    Neverthesless, as soon as your interface is ready, you’ll be able to create any widget with no expertise needed. Our documentation will help you to dicerne how to manage your widgets and your users through it.

  • 02 In which country does the IoT Hub Platform is available?

    ROBIN is available from any country in the world. It is translated into 3 different languages: english, french and german.

  • 03 Do you need any expertise in this field?

    No IT skill s are required. Our global solutions is considered as “low-code” or “no-code”.

  • 04 How to ask Zozio's support?

    If you need us to alert on any discrepancy on Zozio’s platform or if you’re looking for a support herlp, you can find a tutorial below to find all your questions’ answers.

MERCI DE CONSULTER LE SITE UNIQUEMENT EN FORMAT PORTRAIT
The website uses modern and creative technologies.
Please consult this on a more recent browser such as Chrome, Firefox, Safari, or Edge.